Quantum Design Oxford - Your Source for Scientific Instrumentation
Quantum Design Oxford oi.DECS Control Software for Cryogenic Measurement Systems

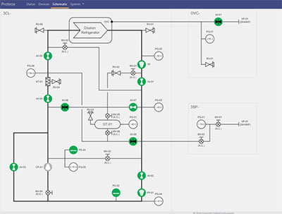
Control Software for Cryogenic Measurement Systems

oi.DECS

oi.DECS is our cross-platform control software for our low-temperature and cryomagnetic systems, offering an intuitive and easy-to-use browser-based interface for control of our dilution refrigerator and superconducting magnet systems. oi.DECS has been available on our Proteox Cryofree® dilution refrigerator system since 2020, and is now also the control software and measurement integration extension on the new TeslatronPT Plus, giving a common user interface across our flagship systems.

Discover The Benefits That oi.DECS Offers to Your System

Control your system from where you need to – whether it be your lab, office, home, conference or while on vacation - remote and local control access through a web-based, platform-independent interface.

See your system status in real time, wherever you are – powerful data interrogation and visualisation package with live plotting.

Control your system how you need to – choose between automation routines for one-button operation, full manual control, and a programmable API interface for custom routines.

Manage your system access as you need to – oi.DECS incorporates authentication, authorisation and session management tools, making it safe and secure for both laboratory and multi-user-facility users.

Integrate into your measurement environment – re-use your pre-existing code library, as well as benefiting from open source collaborations using the QCoDeS driver for oi.DECS systems to integrate with other measurement instruments, and the DECS<->VISA 'wrapper' to access the oi.DECS API with existing code and frameworks written for VISA instruments.

For additional product information:

Contact Our Sales Team

User Comments

"I use the QCoDeS driver [for oi.DECS] to remotely control the temperature of our ProteoxMX dilution refrigerators, allowing for the automation of series of measurements and seamless integration with other instruments. The driver proved especially useful while investigating the temperature-dependence of the critical current of novel Josephson junctions, whereby the dominant mode of transport in the device was inferred through a temperature series of millikelvin steps, with each measurement at a set temperature taking approximately 6 hours."

Dr Stefanos Dimitriadis, Research Associate in Quantum Devices at Imperial College London